
單級反滲透設備主要用于生活飲水處理、中小型純凈水生產廠,主要去除水中的有機污染物,特別是常規水處理工藝/設備難以去除的有毒、有害微量有機物等。

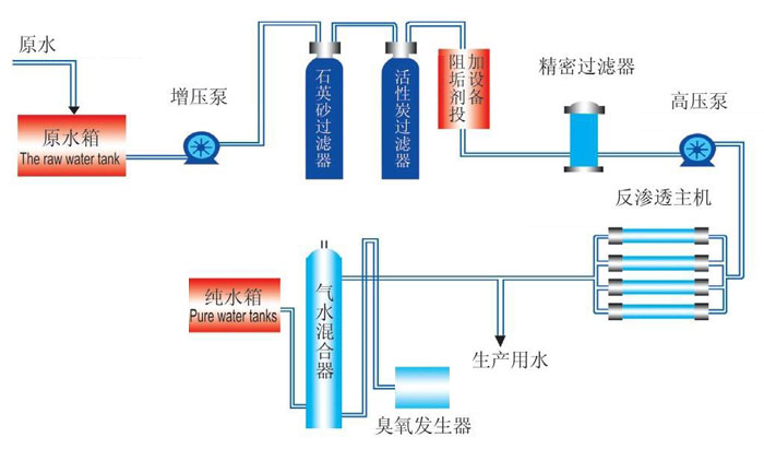
反滲透設備是一種借助于選擇透過(半透過)性膜的工力能以壓力為推動力的膜分離技術。當系統中所加的壓力大于進水溶液滲透壓時,水分子不斷地透過膜,經過產水流道流入中心管,然后在一端流出水中的雜質,如離子、有機物、細菌、病毒等,被截留在膜的進水側,然后在濃水出水端流出,從而達到分離凈化目的。

工作電壓:380V/50Hz
額定功率:以系統實際功率為準
原水水溫:5°C-40°C
原水水壓:0.1-0.4Mpa
原水水質:地下水、自來水
產水水溫:室溫
TDS:≤9000PPM
產水水量:0.25-50T/H
產水水質:達到并優于國家生活飲用水衛生標準(GB/2006)
| 型號規格 | 25℃水量 (m3/h) | 膜規格 | 膜數量 | 接口尺寸(DN) | ||
| 進水口 | 濃水口 | 純水口 | ||||
| TH-FST-0.25 | 0.25 | 4040 | 1 | 20 | 15 | 15 |
| TH-FST-0.5 | 0.5 | 4040 | 2 | 20 | 15 | 15 |
| TH-FST-1 | 1 | 4040 | 4 | 20 | 15 | 15 |
| TH-FST-2 | 2 | 4040 | 8 | 25 | 20 | 20 |
| TH-FST-4 | 4 | 8040 | 4 | 50 | 32 | 32 |
| TH-FST-8 | 8 | 8040 | 8 | 65 | 40 | 40 |
| TH-FST-10 | 10 | 8040 | 10 | 65 | 50 | 50 |
| TH-FST-15 | 15 | 8040 | 15 | 80 | 65 | 65 |
| TH-FST-20 | 20 | 8040 | 20 | 100 | 65 | 65 |
| TH-FST-30 | 30 | 8040 | 30 | 100 | 80 | 80 |
| TH-FST-40 | 40 | 8040 | 40 | 125 | 100 | 100 |
| TH-FST-50 | 50 | 8040 | 50 | 125 | 100 | 100 |
| TH-FST-60 | 60 | 8040 | 60 | 150 | 125 | 125 |
| TH-FST-70 | 70 | 8040 | 70 | 150 | 125 | 125 |
| TH-FST-80 | 80 | 8040 | 80 | 150 | 125 | 125 |
| 參數僅供參考,請以方案或設計圖紙為準 | ||||||
1、制取電子工業生產如顯像管玻殼、顯像管、液晶顯示器、線路板、計算機硬盤、集成電路\芯片、單晶硅半導體等工藝所需的純水、高純水;
2、制取熱力、火力發電鍋爐,廠礦企業中、低壓鍋爐給水所需軟化水、除鹽純水;
3、制取飲料(含酒類)行業的飲用純凈水、蒸餾水、礦泉水,酒類釀造水和勾兌用純水;
4、海水、苦咸水制取生活用水及飲用水;
5、生活、醫院、制革、印染、造紙工業廢水及垃圾滲瀝液的處理;
一、售后服物
本公司在全國市場售出產品的售后服務由售后服務部負責受理、執行和控制。
二、服務承諾及原則
保修期內免費維修,屬于產品本身問題免費更換零配件。
查看需求設備信息→電話溝通具體情況→給出方案及報價→修改/調整方案(出現場)→簽訂合同及技術協議→預付款/全款發貨→設備運輸、安裝、調試。